点蓝色字关注“桶装水行业”
点击→ 桶装水行业实践营销与管理手册 即可进入手册阅读 是水行业的实战经验资料,经过一线市场血与火的洗礼,实践过程中的层层考验,终成的实践操作结晶!
我国于2016年1月1日起实施的《食品安全国家标准包装饮用水》规定,包装饮用水中的溴酸盐限量应不超过0.01mg/L。水中为何会有溴酸盐?对此,中国疾病预防控制中心研究员白雪涛表示,一方面是水源水本身富含溴化物,另一方面缘于企业使用了较高浓度的臭氧杀菌。
我国瓶装水生产主要采用臭氧消毒,因为臭氧不仅消毒效果好,而且还具有成本低、使用方便的优势。“采用臭氧消毒,也会带来安全隐患:当水中含有一定量溴化物时,会导致瓶装水溴酸盐超标;而当臭氧消毒不充分时,又将导致水中微生物超标,尤其是铜绿假单胞菌超标。
铜绿假单胞菌具有一定抗氧化性,对臭氧不敏感,是导致包装饮用水中铜绿假单胞菌检出的主要原因。近年来各级监管部门发布的瓶装水抽检结果表明,溴酸盐和铜绿是瓶装水的两大安全隐患。与食品添加剂不同的是,饮用水中的溴酸盐是原水经臭氧消毒后生成的副产物。溴酸盐超标引起关注源于上世纪八九十年代兴起的矿泉水。矿泉水中不仅矿物质丰富,溴离子含量也很高。矿泉水生产企业在使用臭氧杀菌过程中,臭氧在水中与溴离子发生反应产生溴酸盐。颇为让人尴尬的是,饮用水中的溴酸盐恰恰是在保证人们饮水更安全的背景下产生的。研究发现,饮用水中溴酸盐产生比较复杂,既与原水中溴离子含量、臭氧浓度、消毒时间有关,同时也受水温、水的pH值等因素影响。一般来说,在不采取去离子工艺条件下,原水中溴离子含量高,臭氧消毒后溴酸盐含量也高;在相同加工条件下,投入臭氧浓度高或消毒时间长,溴酸盐产出量也高。
在通常状态下,水中普遍含有溴离子。溴离子可调节大脑的高级神经活动,有益健康。在《饮用水天然矿泉水》GB8537—1995中,溴被列为天然矿泉水对人体有益的9项界限指标之一。
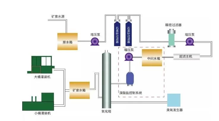
为了保持天然水、矿泉水的天然特征,水企一般不采取去离子工艺,使得水中溴离子被保存。在使用臭氧灭菌条件下,饮用水中不可避免会产生溴酸盐。鉴于溴酸盐潜在的安全风险,在《饮用水天然矿泉水》GB8537—2008中,将溴化物从天然矿泉水9项界限指标中删除,并将溴酸盐的含量列入限量指标,规定不得高于0.01mg/L。虽然溴酸盐超标问题是许多水企生产过程中面临的“老大难”,但要解决也并非不可能。而欧盟规定天然矿泉水杀菌处理工艺不能使用臭氧杀菌。对于国内矿泉水生产企业来说,摒弃臭氧消毒工艺,选择无臭氧消毒工艺,如物理超滤除菌、紫外线杀菌、高温灭菌等技术可以从根本上解决溴酸盐问题,但使用无臭氧工艺对水源水质的卫生要求较高。为保障安全,有的水企还是采用臭氧和紫外线双重杀菌工艺。相对于矿泉水生产企业,包装饮用水生产企业控制溴酸盐难度要大得多。特别是以非公共供水系统(地表水和地下水)为水源的企业,原水中微生物含量要远远高于地下矿泉水,而且受季节影响,水中微生物含量波动较大,水企首先要解决控菌问题。这就要求企业必须加强生产过程水质安全管理,从水收集、处理到储存、灌装的全过程做到微生物控制以及生产设施、设备的全面控菌。通过全面控菌,避免使用臭氧消毒时间过长或为杀菌投入浓度过高的臭氧,进而减少溴离子氧化为溴酸盐的可能。
在生产过程控制中,尤其是要加强质量和安全关键控制点的动态监控,发现溴酸盐检测结果偏离关键限值时应及时纠偏。当前,要有效控制溴酸盐超标等饮用水安全问题,一方面政府要提高市场准入门槛,淘汰一批规模小、设备和工艺落后的饮用水生产企业,对跨行企业进入饮用水行业进行严格控制;另一方面,企业要加强饮用水生产管理环节控制,严格按照饮用水生产企业质量安全管理规范进行生产,让设施、设备、原料、环境等要素都合格可控,从而保证饮用水质量与安全;另外,监管部门要加大饮用水上市后监督抽检力度,严肃查处不符合食品安全标准违法行为。这也是保障饮用水安全的重要手段。重磅促销:美国陶氏膜(现叫杜邦陶氏膜,也叫杜邦膜) 低价促销中,全国包邮,偏远地区协商,质量保证。采购电话 周生 18028923137 微信同号。

本篇文章来源于微信公众号: 桶装水行业